XTrader Pro Gold EA is an automated trading robot that claims to deliver accurate, intelligent, and safe performance in the Gold (XAU/USD) market. According to the brief description from the developers themselves, this EA was developed by professional traders, though no further technical documentation or strategy explanation is provided on the official site. Most of the information appears to be general marketing language without much depth into how the EA functions under various market conditions.
Key Observations from XTrader Pro EA
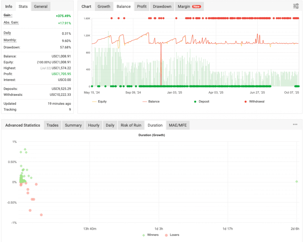
Based on actual testing and observation, the XTrader Pro EA appears to operate as a high-frequency scalping system, more precisely, a fast scalper aimed at capturing quick profits from minor market movements. Here’s a breakdown of its operational behavior:
- Direction Bias – During testing, the EA seemed to place only buy trades. Whether this is a fixed setting or an adaptive behavior depending on market conditions is currently unclear.
- Scalping Strategy – It enters trades rapidly, attempting to capture a few pips of profit. If market conditions are favorable, trades are typically opened and closed within seconds to a few minutes.
- Grid Activation – If a trade does not go in the intended direction, the system appears to activate a grid trading strategy, opening multiple buy positions at intervals in an attempt to average out the price and exit the series at a net profit or reduced loss.
- Trade Duration and Risk – When the grid strategy is triggered, trades may remain open for a longer duration, sometimes hours. This phase increases exposure to market volatility and potential drawdown, especially if the market trends sharply in the opposite direction.
Recommendations
- Minimum account balance of 10,000$ or equivalent cent account(100$).
- Designed to work on XAUUSD (GOLD).
- It works best on M5. (Lower the timeframe higher the trading frequency/more trades.)









